Skip to content

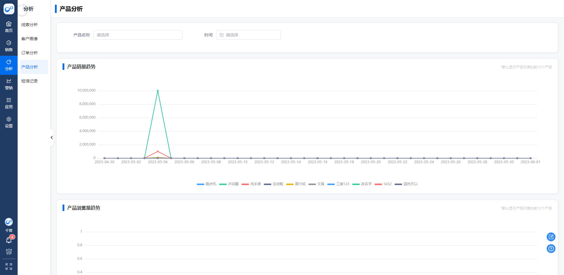
产品销量分析

一、产品销量趋势图

统计了企业产品的出售量,添加订单是选择了得产品量

二、产品浏览量趋势图

产品关联名片小程序之后,通过小程序发送出去得产品被浏览次数

image-20230601181544499

三、产品销售量排行榜

根据产品的销售数量进行产品排序

image-20260402195141188