主题模式
线索分析
一、角色权限
数据查看权限为个人的销售进来,查看的是个人的数据量
数据查看范围时部门的进来的,查看的时部门的的数据范围
二、线索数据统计
线索数据分析:统计了查看者的数据查看范围内全部的线索数据统计
若数据查看范围为个人:则统计查看者本人的线索数据量
若数据查看范围为部门:则统计查看者本部门的数据量
若数据查看范围为全部:则查看系统全部线索的数据量
三、线索/客户增长趋势
查看今日往前推30天内的线索/客户的增长趋势图

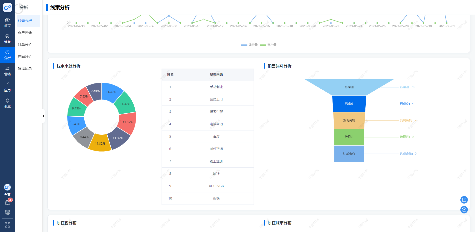
四、线索来源分析
默认统计分析线索来源中的线索量最多的前10种来源途径,为企业的角色方案提供数据支撑。鼠标移入左侧的环状图则显示线索量的占比和具体的线索数量,左侧的排行榜则是根据来源前10名根据现线索顺序从高到低排序。

五、销售漏斗分析
一般来说,一条线索从新增到转化成为客户,会经历”待沟通“、”发现机会“、”明确需求“、”购买决策“、”成单“五个阶段。
销售漏斗通过分析当前所有线索在以上五个阶段的分布情况,帮助企业管理者寻找目前存在的问题,进行改正。
举例说明: 当线索处于待沟通的线索量过少时,可以反映出企业线索获取量减少,未来可能存在成单数量下降的情况。
当线索处于”待沟通“的线索量过多,“发现机会“和”明确需求“的线索量过少时,可能是人力不足导致线索无法被跟进。

六、所在省市
展示了线索的地区分布

