主题模式
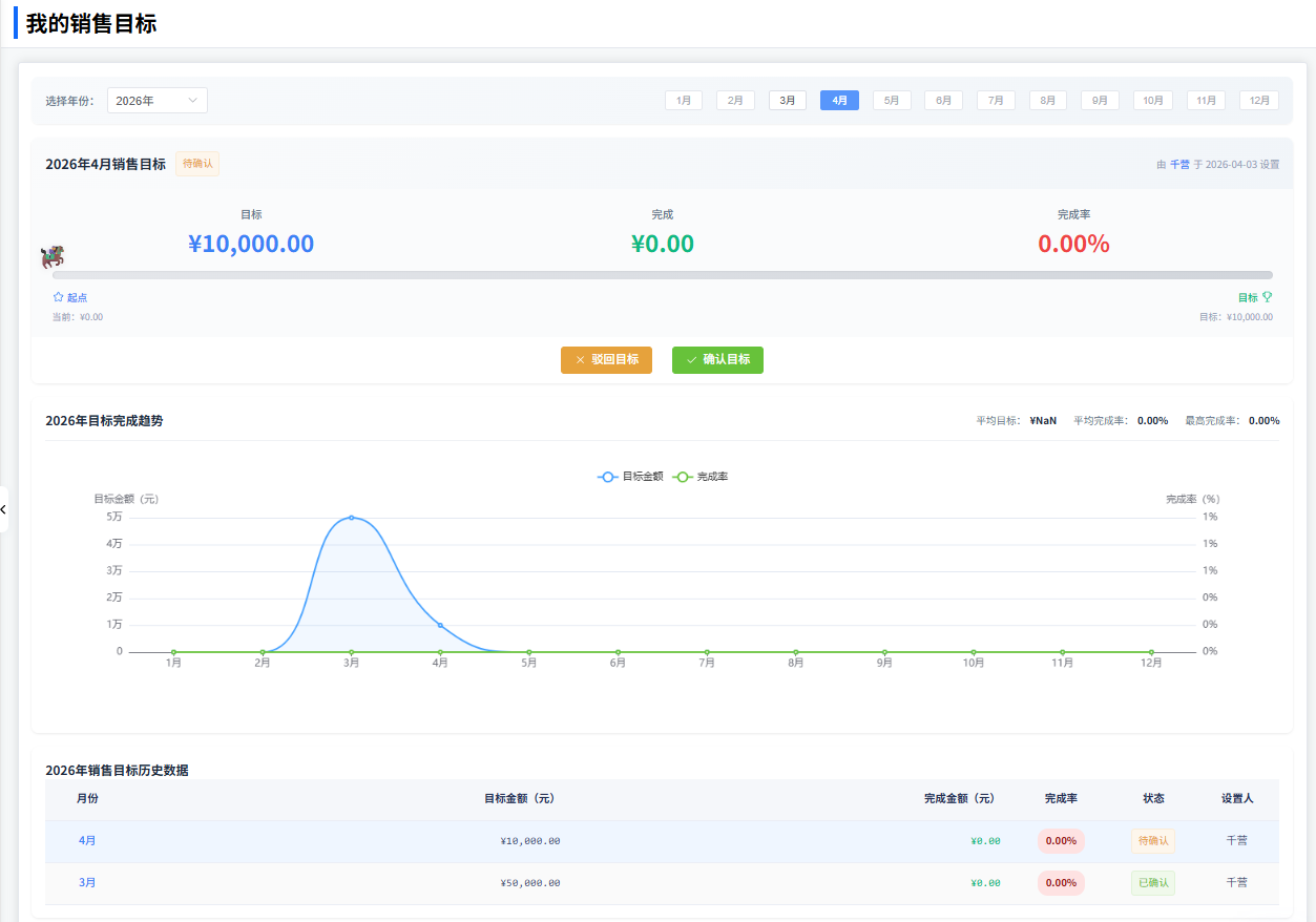
我的销售目标
一、功能说明
“我的销售目标”用于员工查看个人月度销售目标的设定与完成进度。支持按年份切换,展示目标金额、完成金额、完成率及确认状态。同时通过图表直观对比目标与完成情况。
二、查看目标
- 年份选择:顶部可选择年份(如2026年),切换不同年度的目标数据。
- 月度销售目标(如2026年4月):
- 待确认 / 已确认状态
- 目标金额
- 完成金额
- 完成率
- 销售目标历史数据:
- 月份、目标金额、完成金额、完成率、状态(待确认/已确认)、设置人。
三、目标确认
- 对于“待确认”状态的目标,员工可点击确认操作,确认后状态变为“已确认”,表示认可该目标。
四、图表分析
系统提供可视化图表辅助分析,图表数据随年份和实际完成情况动态更新。

