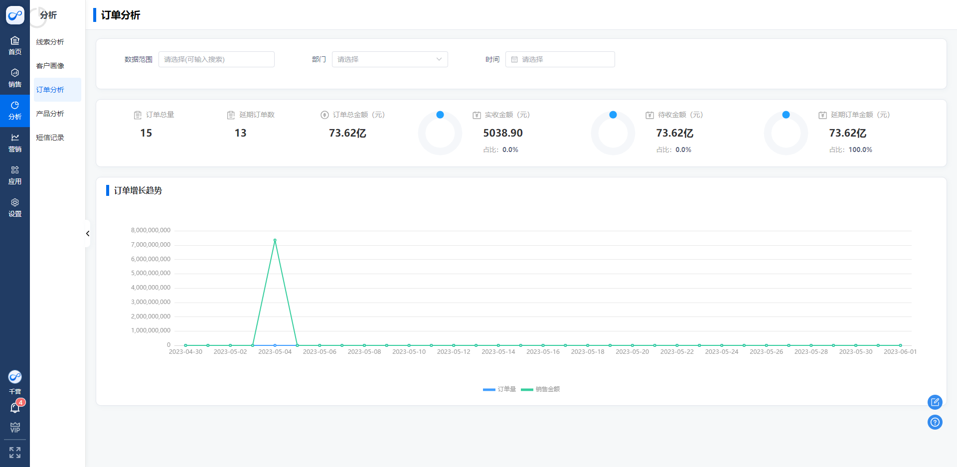
订单分析:

1、线索的订单量统计

订单总量:统计某一个月的订单金额和销售金额订单数量是根据销售人员创建的订单量,

延期订单数量:已经超时的未收款的订单数量

订单总金额:销售创建的订单的全部的订单量的实际金额之和

实收金额:订单总额中实际收款金额占收款总额之和

待收金额:订单总额中未收款的金额之和

延期订单金额:到期未收款的金额之和,

1685613114889

订单增长量趋势:

默认统计了今日及往前推30天的订单增长趋势图以及订单的实际金额

results matching ""

    No results matching ""